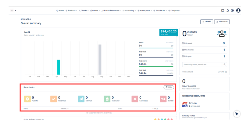
This section shows the number of orders according to their current status within the system.
It includes statuses such as:
• Pending
• Accepted
• Shipped
• Delivered
• Canceled
This allows for a quick overview of the overall order status and facilitates the tracking of operations.