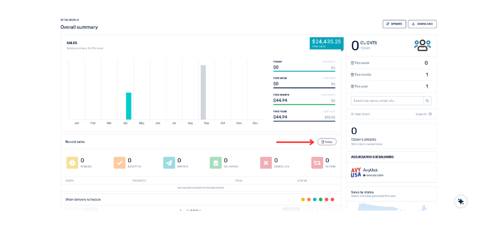
How can I filter recent sales by date in the Overall Summary dashboard? April 21, 2026 14:30 Updated Go to the “Recent Sales” sectionClick the "Today" button and a menu will drop down to select ranges such as: "Yesterday", "Last 7 days", "Last 15 days", "Last 30 days". Related to General