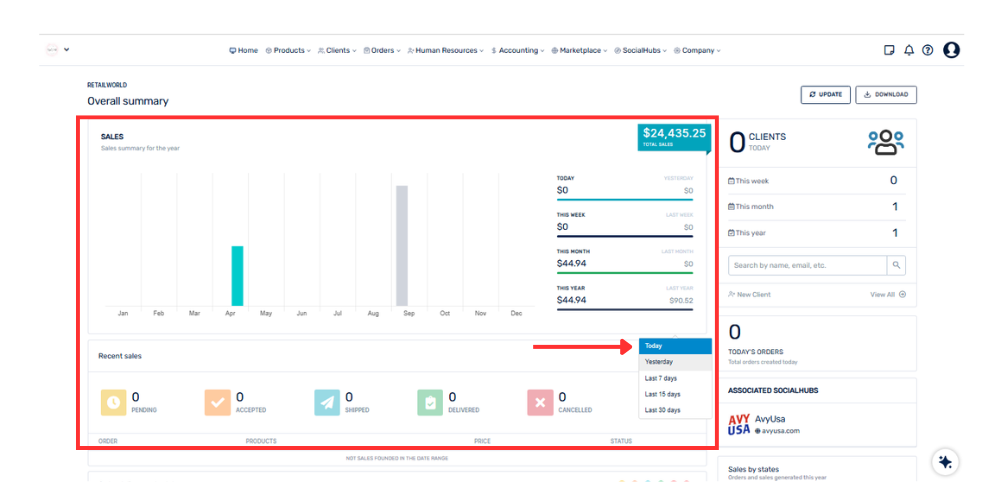
If sales show as zero, it may be due to:
• No orders have been registered in the selected period
• The date filter does not correspond to the range with activity
• Orders have not yet been completed or processed
It is recommended to check the selected date range in the panel.