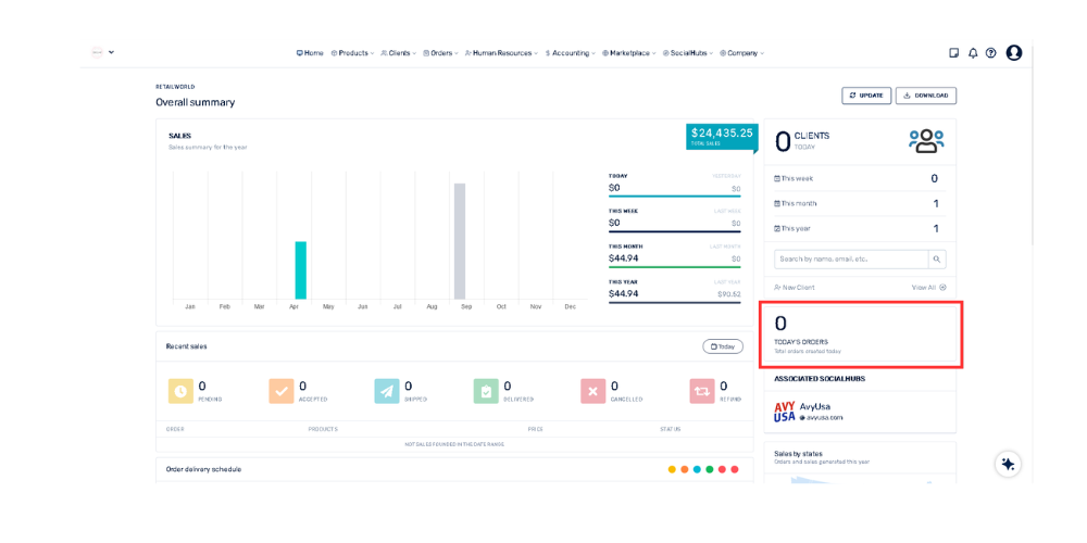
In the right column, go to the box that says "Today's Orders". Any notification or new sales number will be immediately reflected in that counter.
In the right column, go to the box that says "Today's Orders". Any notification or new sales number will be immediately reflected in that counter.