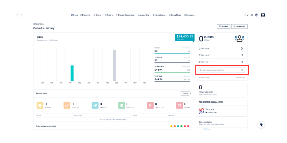
How can I search for a specific customer from the Overall Summary panel? April 21, 2026 16:12 Updated Go to the "Customers" sectionSelect the box that says: "Search by name, email, etc."Click and type the customer's first name, last name, or email address.Press the Enter key Related to General