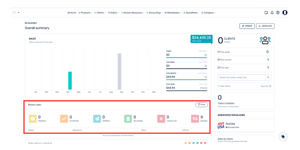
Esta sección muestra la cantidad de pedidos según su estado actual dentro del sistema.
Incluye estados como:
• Pendiente
• Aceptado
• Enviado
• Entregado
• Cancelado
Esto permite tener una visión rápida del estado general de los pedidos y facilita el seguimiento de las operaciones.