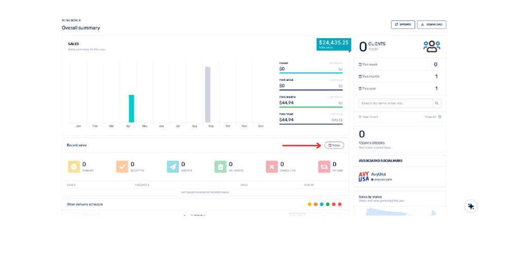
¿Cómo puedo filtrar las ventas recientes por fecha en el panel de Resumen General? 21 de abril de 2026 14:29 Actualización Dirígete a la sección “Ventas Recientes”Haz clic en el botón "Hoy" y se desplegará un menú para seleccionar rangos como: "Ayer", "Últimos 7 días", "Últimos 15 días", "Últimos 30 días". Relacionada con General