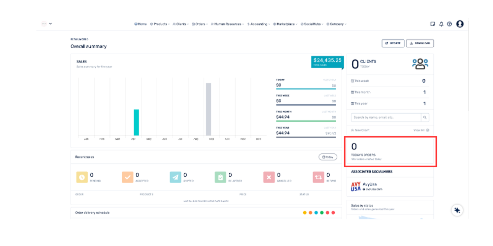
En la columna de la derecha dirígete al recuadro que dice "Pedidos de hoy". Cualquier notificación o número de venta nueva se reflejará inmediatamente en ese contador.
En la columna de la derecha dirígete al recuadro que dice "Pedidos de hoy". Cualquier notificación o número de venta nueva se reflejará inmediatamente en ese contador.