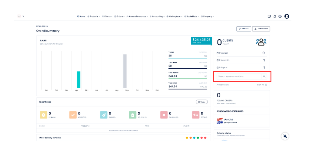
¿Cómo puedo buscar a un cliente específico desde el panel de Resumen General? 21 de abril de 2026 16:11 Actualización Dirígete a la sección de "Clientes"Selecciona el recuadro que dice: "Buscar por nombre, email, etc."Haz clic y escribe el nombre del cliente, su apellido o su dirección de correo electrónico.Presiona la tecla Enter Relacionada con General